
為了幫助更多企業以更低成本更快速度完成人力資源數字化解決方案的落地,東寶軟件8月底重磅上線DHG專業版系統!更低優惠價格就可購買人力資源系統六大功能模塊了!
預算有限!
管理需求難以滿足!
系統落地周期過于漫長!
要加速人力資源數字化轉型,就需要成功跨越企業變革突圍前的三大高山,東寶軟件推出的DHG疫情專業版產品,以限時優惠政策、全模塊產品、標準化落地服務,針對性破局,讓企業在疫情期間以低預算就能全面部署兼具六大管理模塊的專業版人力資源管理系統,通(tong)過標(biao)準(zhun)化(hua)產(chan)品(pin)落地流程,實現(xian)快(kuai)速選購快(kuai)速交付的高質量數字化(hua)轉型(xing)體驗。
要全面滿足管理需求,功能必須貼近實際場景,東寶DHG數字化人才治理系統,是一款深度運用大數據和AI人工智能工具,匯聚30多個行業、逾7000家伙伴企業的管理與實踐成果而設計的多模塊人力資源管理系統,包括華為、TCL、東風本田、騰(teng)訊、理光、康冠等(deng)知名(ming)企業的管理實踐,功能設計與(yu)實現從(cong)各類實際場景出發。
東寶軟件部分客戶案例展示
DHG專業版系統則是匯聚了人(ren)力(li)資源(yuan)管(guan)理體系搭(da)建所需模塊的(de)標準(zhun)化產品,通過將信息化、數(shu)字(zi)化全面融合到所有管(guan)理情境(jing)中,解決企業需求與產品難(nan)以(yi)適配的(de)各項問題。
DHG人力資源系統專業版核心管理模塊
DHG人力資源系統專業版功能亮點
產品功能以更(geng)聚焦的(de)形(xing)式,為(wei)企業(ye)系統性的(de)管(guan)理提供數(shu)字化(hua)(hua)的(de)技術支持(chi),通過科學化(hua)(hua)的(de)組織、人事流程設計,幫助企業(ye)輕(qing)松完成智能化(hua)(hua)的(de)員工全生(sheng)命(ming)周期管(guan)理,簡(jian)化(hua)(hua)復雜的(de)傳統管(guan)理形(xing)式,為(wei)管(guan)理的(de)優化(hua)(hua)提供更(geng)多(duo)的(de)上升空間。
DHG人力資源系統專業版HR管理桌面展示
針對時間管(guan)理模塊(kuai),提供多(duo)(duo)樣化的管(guan)理模式選擇(ze),滿足多(duo)(duo)行業、全場(chang)景的個性化、精細(xi)化的各項考勤需求,將事務性工作(zuo)的效率(lv)做到(dao)更大化提升。
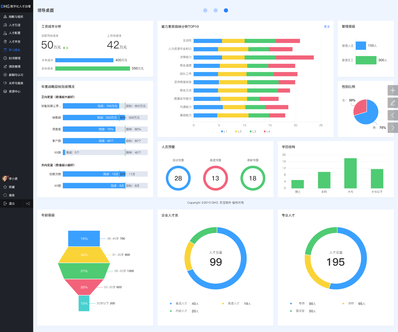
DHG人力資(zi)源系統專業版(ban)領導桌面展(zhan)示
對于企業與(yu)員工最(zui)重視的(de)薪酬管理板塊,則可以通過(guo)自(zi)動化的(de)核算方式與(yu)靈活化的(de)方案設計,有效(xiao)解(jie)決薪酬方案落地難、核算慢、激勵差的(de)問題,促進薪酬激勵目的(de)的(de)進一步達成。
DHG人(ren)力資(zi)源系統專業版員工桌面展示
除了核心板塊,DHG專業版(ban)系統(tong)的整體功能設計,圍繞了人才選育用(yong)留和(he)組(zu)織(zhi)管理的各個層面,通過管理與數字化技(ji)術的深度(du)融合,為企業逐(zhu)步實現(xian)(xian)管理變革和(he)升級呈現(xian)(xian)了更大的系統(tong)助力。
DHG專業版(ban)學(xue)習成長模塊(kuai)功能展示
同(tong)時(shi),DHG專業版還同(tong)步構(gou)建(jian)了PC端+手(shou)機移動端的(de)雙(shuang)子(zi)星策略,滿足管理者需求的(de)同(tong)時(shi),將部分管理環(huan)節(jie)和工作直達員工終端,幫(bang)助企業更好地實現產(chan)品落(luo)地,完成(cheng)線上管理體系(xi)構(gou)建(jian)和線下(xia)管理效果提升的(de)數字化(hua)轉型目的(de)。
DHG數字化人才治理系統是東寶2019年上線的第五代人力資源管理系統,借助東寶(bao)人才研究院專家團隊(dui)的(de)力量,通過(guo)在企(qi)業(ye)落(luo)地(di)實踐中不斷總結、優化,東寶(bao)持續20年(nian)成(cheng)功沉淀了(le)30多個行業(ye)解(jie)決方(fang)案,近幾年(nian),以(yi)學習型組織打造的(de)東寶(bao)產品交付(fu)(fu)團隊(dui),也快速實現了(le)人員規模與交付(fu)(fu)實力的(de)爆發式增長,完成(cheng)了(le)高質量交付(fu)(fu)的(de)層層突破(po)。
東寶實施(shi)交付中(zhong)心風采展(zhan)示
DHG專業版產品,則是聚焦DHG數字化人才治理系統的所(suo)有體系化功能(neng)模(mo)塊,專注(zhu)于產(chan)品的快(kuai)速(su)落地與(yu)交付,通過全面滿足企業數(shu)字化轉型第(di)一(yi)階(jie)段的核心需求,簡化復雜的功能(neng)選擇(ze)及實現過程,為企業提供標準(zhun)化的產(chan)品及交付服務,完成了(le)部署周(zhou)期的大力縮短,進一(yi)步(bu)確保(bao)了(le)人(ren)力資源數(shu)字化轉型的更快(kuai)落地。
即日起至2022年12月31日,DHG專業版系統將開啟疫情期間的超低折扣,幫助更多企業實現人力資源管理全模塊系統的全面部署與應用,為更多企業提供低成(cheng)本高效率的(de)數字化(hua)轉型的(de)更佳選擇!
更多(duo)產(chan)品優惠(hui)政(zheng)策及服(fu)務等(deng)你咨詢,撥打400電話(hua)或(huo)聯系在線客服(fu),超低(di)折扣等(deng)你來(lai)撩!